● 系統解決方案
      板式換熱器,用于:
  ● 提汁
  ● 果汁凈化
  ● 蒸發
  ● 結晶
  板式蒸發器,用于:
  ● 制造濃縮果汁 
        更高效的能源利用:
  隨著市場對糖類產品需求的不斷增加以及在糖類生產中更節能的生產方式的不斷探索,各商家都在尋求更節能、高效、廉價的生產方式。我公司能夠通過實現如蒸發、冷凝、冷卻和加熱等功能為客戶提供各種換熱設備。 
  過度的蒸汽使用在糖制品的生產中使成本大為增加,我們可提供蒸汽循環利用的方案來解決上述問題,我們提供的多效板式蒸發系統能夠以節能的方式生產,且具有很小的體積,能夠擺放在車間的廠房,可大大減少設備安裝的時間和成本。 
  對于黏性食品和含有顆粒的食品來說,對熱交換設備需要有特殊的要求。我公司生產的寬流道板式換熱器可以為一系列糖類熱交換工藝提供有效的解決方案,如果汁飲料、糖汁、番茄制品、果醬、甜食等。
        
糖廠應用:
        糖廠的工藝熱力系統主要是由加熱、蒸發、煮糖構成,是糖廠熱系統的中心,其耗汽水平將對全廠的汽耗指標產生很大的影響。在糖廠廣泛使用板式換熱器及板式蒸發器產品是降低系統汽耗、實現節能的重要措施之一。
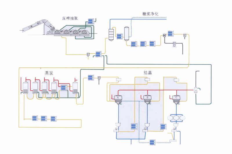
        典型的甜糖制糖生產流程圖:
 
        典型的蔗糖制糖生產流程圖:
 
xxxx99